Горизонтальное сканирование — это процесс постоянного наблюдения за политическими, экономическими, социальными, технологическими, экологическими и правовыми факторами (PESTEL). Он помогает организациям предвидеть изменения и адаптироваться к ним. Слабые сигналы — это ранние признаки будущих изменений.
Попробуйте инструмент
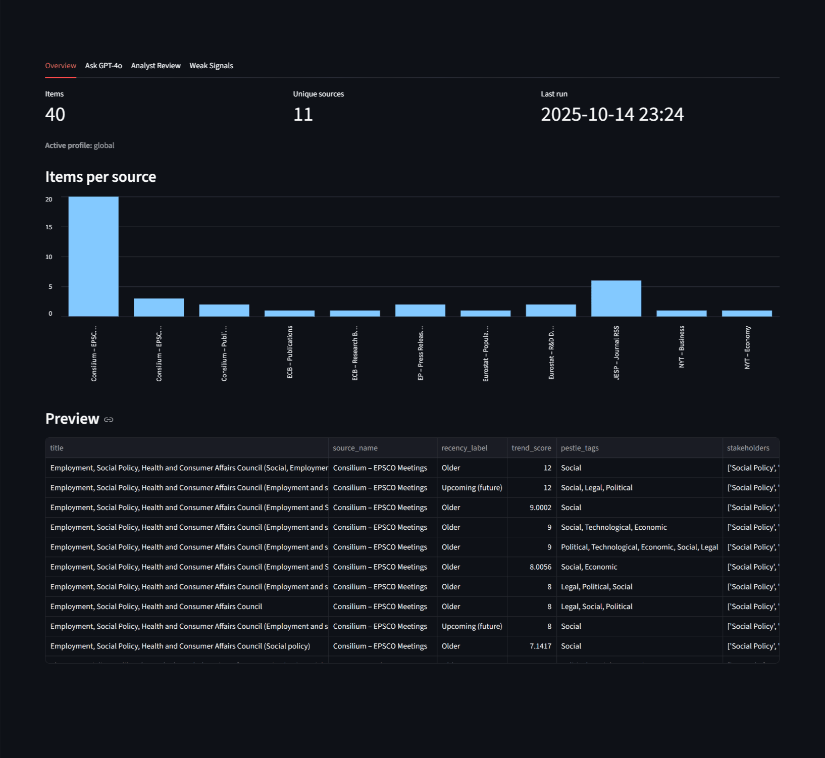
An AI-powered toolkit that periodically (or on-demand) collects political, economic, social, technological, environmental, and legal (PESTEL) factors from open sources, enriches it with natural language processing, stores semantic embeddings in FAISS, and answers questions through a Retrieval-Augmented Generation (RAG) agent (CLI and Streamlit UI).
⚠️ This is a static demo. The full version runs locally with FAISS, NLP enrichment, and GPT-4o RAG.
View full project on GitHub →

💡 Совет: используйте этот инструмент в команде для более глубокого анализа.